本文详细介绍了如何利用Quicknode的Prometheus Exporter、Prometheus和Grafana构建一个监控仪表盘,以实时跟踪和可视化Quicknode RPC基础设施的各项指标。通过Docker设置,用户可以轻松配置API密钥,启动监控服务,并查看RPC请求、信用消耗和响应时间等关键数据。
Quicknode 的 Prometheus Exporter 允许你将平台和基础设施指标流式传输到你现有的可观测性堆栈,以实现实时系统健康监控。
在本指南中,我们将引导你如何利用 Quicknode Admin API 的 Prometheus 支持来构建 Grafana 控制面板,以实现高级指标可视化,从而监控你的 Quicknode 端点。
日志保留
Quicknode 还为企业版计划提供平台和基础设施的 14 天日志保留。更多信息请参阅我们的定价页面。
Quicknode Admin API 提供强大的编程访问能力,可访问用户控制面板中所有可用操作,使你能够更有效地管理你的基础设施、监控性能和控制成本。在本指南中,我们将重点介绍如何使用 Prometheus Exporter 访问详细的系统指标,并使用 Grafana 构建一个全面的监控控制面板。
如果你有兴趣了解如何使用 Admin API 进行端点管理,请查看我们的指南:如何使用 Quicknode Admin API 管理你的 RPC 基础设施。
创建你的 API 密钥非常简单。
CONSOLE_REST 才能使用 Admin API) 并将其妥善保存,你很快就会用到它。
确保你已安装并运行 Docker Desktop。我们将使用 Docker 快速启动 Prometheus 和 Grafana。
在本节中,我们将引导你使用 Docker 设置 Prometheus 和 Grafana 来监控你的 Quicknode 指标。由于我们将使用 Docker,你无需单独安装 Prometheus 和 Grafana。
info
Prometheus:一个开源监控系统,它将指标收集并存储为时间序列数据,使你能够跟踪和分析各种性能指标随时间的变化。
Grafana:一个强大的开源分析和可视化工具,它允许你创建动态、交互式控制面板,用于可视化来自 Prometheus 等数据源的指标。
Docker:一个用于开发、交付和运行容器化应用程序的平台。在此设置中,我们将使用 Docker 在隔离的容器中运行 Prometheus 和 Grafana,从而简化安装和配置过程。
我们已经在 Quicknode 的 qn-guide-examples 仓库中创建了一个文件夹,其中包含 Prometheus 和 Grafana 的所有必要配置文件。
项目结构
.
├── docker-compose.yaml # 用于启动 Prometheus 和 Grafana 的 Docker Compose 文件
├── grafana
│ ├── dashboards
│ │ │ └── Quicknode Admin API.json # Grafana 控制面板 JSON 文件
│ ├── provisioning
│ │ ├── dashboards
│ │ │ └── main.yaml # 用于将控制面板加载到 Grafana 的配置
│ │ └── datasources
│ │ └── prometheus-source.yaml # 用于将 Grafana 连接到 Prometheus 的配置
├── prometheus
│ └── prometheus.yaml # Prometheus 配置文件
请按照以下步骤开始:
打开你的终端/命令行并克隆仓库:
git clone https://github.com/quiknode-labs/qn-guide-examples.git
导航到克隆仓库中的 grafana-dashboard 文件夹:
cd qn-guide-examples/admin-api/grafana-dashboard
打开 prometheus 目录中的 prometheus.yaml 文件。
将 <YOUR_API_KEY> 替换为你之前生成的实际 Quicknode API 密钥:
prometheus/prometheus.yaml
global:
scrape_interval: 30s
scrape_configs:
- job_name: "quicknode_prometheus_exporter"
metrics_path: "v0/prometheus/metrics"
scheme: "https"
authorization:
type: "bearer"
credentials: "<API_KEY>"
# fallback_scrape_protocol: PrometheusText0.0.4
static_configs:
- targets: ["api.quicknode.com"]
info
注意:如果你正在使用 Prometheus 3.x,你可能需要向 scrape_configs 部分添加 fallback_scrape_protocol 字段。
为此,你只需取消注释上述示例中高亮显示的行即可。
我们已经预配置了一个 docker-compose.yaml 文件来简化设置。你可以通过从根目录(即 grafana-dashboard)运行以下命令来启动 Prometheus 和 Grafana:
docker-compose up
添加 -d 标志以分离模式启动服务,使其在后台运行。
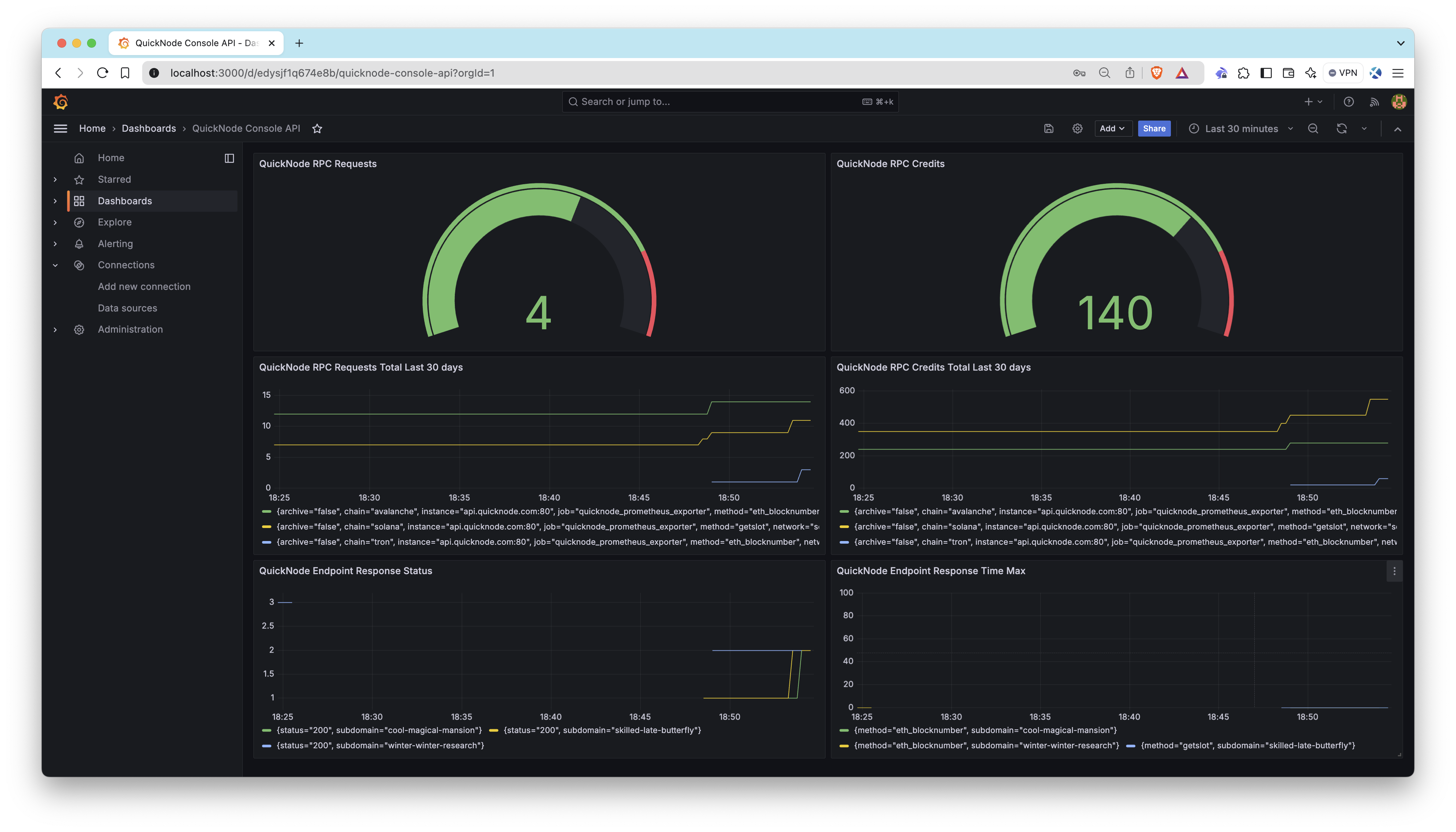
http://localhost:3000。admin,密码:password)(在 docker-compose.yaml 文件中确定)。Dashboards。你现在应该能看到显示你的 Quicknode 端点指标的控制面板。
注意:如果控制面板显示为空,则表示你的端点尚未有任何活动。请确保执行一些活动(例如,向你的端点发送 RPC 请求)以开始生成将反映在控制面板上的数据。

该控制面板提供以下面板,帮助你监控你的 Quicknode 基础设施:
你可以根据需要随意自定义控制面板,例如编辑面板、添加新面板或调整时间范围。
直接探索 Prometheus 指标
如果你想直接探索 Prometheus 收集的指标,可以按照以下步骤操作:
http://localhost:9090检查 Quicknode 暴露的关键指标:
在表达式框中,逐一输入以下指标并点击 Execute:
quicknode_rpc_creditsquicknode_rpc_requestsquicknode_rpc_response_statusquicknode_rpc_response_time_max
完成后,你可以通过运行以下命令停止服务:
docker-compose down
恭喜!🎉 你已成功连接到 Quicknode Prometheus Exporter,从你的 RPC 基础设施中拉取高级指标,并构建了一个 Grafana 控制面板来监控你的系统健康状况。此设置为你提供了关于 RPC 基础设施的宝贵实时洞察,使你能够优化性能并保持可见性。
如果你有任何问题、想法或建议,请直接联系我们。此外,请关注我们的 X 并加入我们的 Discord 和 Telegram 公告频道 以获取最新消息。
告诉我们 你有任何反馈或对新主题的请求。我们很乐意听取你的意见。
- 原文链接: quicknode.com/guides/qui...
- 登链社区 AI 助手,为大家转译优秀英文文章,如有翻译不通的地方,还请包涵~
如果觉得我的文章对您有用,请随意打赏。你的支持将鼓励我继续创作!